
硬核軟實力!這三項軟件著作權獲國家版權局認證
發布日期:2023-04-10 15:25
信息來源:嘉通集團
近日,嘉通集團卓越公司嘉紹大橋服務區光伏示范項目智能能源管理系統的三項計算機軟件著作權獲得國家版權局審核通過予以登記!
三項“軟著”分別為“服務區智慧雙碳管理系統”“服務區智慧能源運維管理系統”和“一種綜合能源供能管理系統”,是卓越公司為嘉紹大橋服務區光伏示范項目量身定制的數字化能源管理系統。
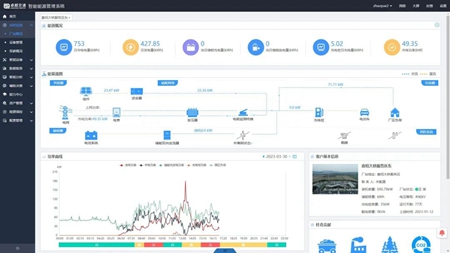
該系統可實現對服務區能耗、可再生能源發電量、用電負荷的實時監測與統計,生成不同時段的數據統計報表。并通過運維地圖實時監測電站設備情況,識別接入數據異常情況,自動判斷可能存在的設備故障并發送警告協助運維。
此外,該系統還會根據采集到的能耗數據,測算出服務區各用能端的碳排放量情況,識別重點碳排放源,模擬預測碳排放量,助力服務區低碳減排,打造從發電端、儲能端到用電端的清潔能源全周期智能化管控模式。
未來,卓越公司將進一步深入優化智能能源管理系統,配套“光伏+交通”新能源基礎設施,在集團所轄高速公路服務區、城市公交場站等區域推廣應用,助力交通領域實現綠色低碳發展。